智能無負壓供水設備(一控三,二用一備)
產品特點:遠程運維,節能20-60%,管理簡單- 所屬分類:全自動供水設備
產品簡介:智能無負壓供水設備采用了智能變頻控制技術,具備停電設備進行停機,來電設備進行自動開機的效果,可能通電電腦手機對無負壓設備進行維護管理,讓設備管理及維護過程中存在相對簡便的優勢
- 咨詢熱線:183-9097-2823
產品詳情
工作原理
設備優勢
聯系我們




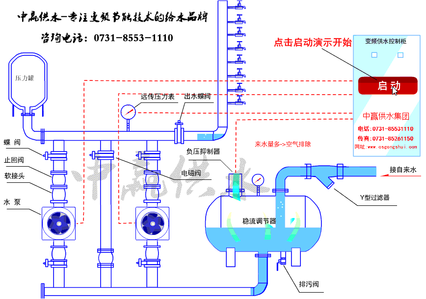
智能無負壓供水設備工作原理圖

智能無負壓供水設備安裝圖

智能無負壓供水設備現場圖





智能無負壓供水設備采用7寸高清彩色液晶屏,觸摸操作,全中文界面顯示,所見即所得。系統采用智能自適應PID調整,方便用戶調整使用。精心的設計使產品外觀簡潔,直觀的人機界面帶給你操作方便;工業級的元件,使產品經久耐用、運行穩定可靠、抗干擾能力強;獨特完備的接口設計,能滿足您不同的現場需求。
智能無負壓供水設備功能特點:
界面美觀
采用7英寸彩色長壽命、高亮度中文觸摸屏顯示,參數設定、運行狀態一目了然,操作簡單、顯示美觀、提升設備檔次。
控制靈活
可實現多達4臺水泵的自動控制,靈活配置,全面滿足各種復雜的供水或消防系統。并可設置最多8個時間段靈活控制供水壓力。
功能齊全
集成了人機界面觸摸屏、PLC、模擬量模塊、控制程序為一體,省卻了觸摸屏組態與PLC編程。節約成本、提高性能、縮短調試時間。
性能合適
支持缺水報警、超壓力報警功能;自動休眠喚醒功能;水泵定時輪換功能;自適應PID控制算法設計,自動調整PID參數,恒壓控制更穩定。
安全運行
模擬、數字信號全部采用光電隔離,抗干擾能力強;整體控制器采用DC24V人體安全電壓設計。
簡單易用
高度簡單方便豐富的中文提示。使一般的操作人員無需經過復雜的培訓,也能對各項操作應用自如。
維護方便
系統故障檢測、明確的故障部位(中文)提示,使工程人員能清楚地了解故障所在,幫助維修人員檢查故障發生的部位和原因。
自動切泵
多泵自動循環切換,避免水泵因長期使用或長期停用造成磨損或銹蝕。
自動休眠
供水控制器在無操作時,自動關閉屏幕,確保使用控制器周期更長。
智能無負壓供水設備原理圖

1、節約投資成本,占地面積相對較小。
不僅占地面積得到節約,對節約的土地進行充分利用,進一步將房屋占用面積得到提升,滿足我國要求的對土地資源節約的效果。
2、干凈無二次污染
供水設備系統的設置都屬于全密封結構,從自來水管網開水直到用戶家中的水龍頭,因此,污染物不會出現進入供水系統的現象發生。水體不會直接對空氣進行接處,采用食品級不銹鋼對過流部件進行制作,因此不會有水質污染的現象發生。
3、節能效果好
通常設備和自來水管網串接,充分利用市政水源本身壓力勢能、疊壓自來水壓力,智能化變頻運行、發揮了變頻調速的節能效果。與其他供水設備相比,可節電20%-60%,會有明顯的節能效果初顯。
4、安裝簡單。
由于無負壓供水設備屬于成套出廠,因此用戶只需對進出口水管進行連接即可使用,施工周期短,且安裝便捷。
5、產品前進,質量可靠,標準化程度高
無負壓給水設備采用規范通用的控制系統技術方案,產品中關鍵零部件,如:電機、水泵軸承、變頻器、調節器、PLC、和其他元器件采用了國際、國內名牌,調試維修方便。
6、功能全、智能化程度高,自適應性強。
供水設備采用了智能變頻控制技術、軟起動、有過載,短路、過壓、欠壓、缺相、過熱和失速保護等功能。在異常情況下能進行信號報警、自檢、故障判斷等,還可根據用水量的高低自動調節供水流量。變頻器故障時自動降級運行(成為工頻自動給水設備),自動系統故障時,還可手動操作應急備用,贏得維修時間。
7、后期管理提供便利。
無負壓供水設備屬于微機全自動變頻控制的,因此具備停電設備進行自動關機,來電設備進行自動開機的效果,對故障檢測、技術診斷及報警提醒等較為完善,促使設備管理及維護過程中存在相對簡便的優勢。
長沙中贏供水設備有限公司
咨詢熱線:0731-8553-1110
24小時熱線:
曾經理 183-9097-2823
周經理 137-5518-0551
地址:長沙市雨花區新興路120號2棟全部
傳真:0731-8526-1150
郵編:400010






